宣伝失礼しました。本編に移ります。
Googleアナリティクスは、Webサイトのパフォーマンスを飛躍的に向上させるポテンシャルを秘めた、極めて強力なツールです。無料で利用できるにもかかわらず、その分析能力は奥深く、広告の費用対効果(ROAS)やコンバージョン獲得単価(CPA)といった重要指標を劇的に改善するためのインサイトの宝庫と言えるでしょう。しかし、多くのWebマーケティング担当者、特に運用型広告の現場で奮闘されている方々から、「Googleアナリティクスの設定方法が複雑でわからない」「GA4の管理画面がどこに何があるのか直感的に理解できない」「膨大なデータを前にして、結局何を見れば広告の成果改善に繋がるのか判断できない」といった切実な悩みを伺います。その結果、せっかく導入したにも関わらず、日々のページビュー数やセッション数を眺めるだけで、具体的なアクションに繋げられていないケースが後を絶ちません。本記事は、そうした課題意識を持つ全てのビジネスパーソン、特に一日でも早く広告成果を最大化したいと考えている運用型広告担当者の皆様に向けて執筆いたしました。この記事を単なる設定マニュアルとしてではなく、「データを行動に変えるための思考法」をインストールする教科書として読み進めていただくことで、あなたはGA4を自信を持って使いこなし、感覚的な広告運用から脱却し、データに基づいた論理的な意思決定を下せるようになります。具体的には、CPAを高騰させている広告キャンペーンの真の原因を特定し、ROASを最大化するランディングページを発見し、コンバージョンに至るユーザーの行動パターンを解き明かすための、実践的な分析手法をマスターすることができるでしょう。本稿では、Googleアナリティクスの最新バージョンであるGA4(Googleアナリティクス4 プロパティ)を前提に、その導入から初期設定、日々の分析業務で活用すべき主要なレポートの見方、そして広告成果の改善に直結する高度な分析テクニックまで、全ての知識を網羅的かつ体系的に解説していきます。明日からの広告運用が劇的に変わる、その第一歩をここから踏み出しましょう。
また、Google広告自体の運用に関して、より包括的な知識を深め、戦略の幅を広げたいとお考えの方は、以下の記事にGoogle広告運用の全体像を体系的にまとめておりますので、本記事と併せてご活用いただくことで、相乗効果が期待できます。

Googleアナリティクスとは何か?- 広告担当者が知るべきその本質

まず初めに、我々運用型広告のスペシャリストにとって、Googleアナリティクスとは一体何なのか、その本質的な価値を再定義することから始めましょう。多くの入門書では「Webサイトのアクセス解析ツール」と説明されますが、この理解だけでは不十分です。我々にとってGoogleアナリティクスは、**「広告費という投資を、いかにして最大のリターンに変えるかを解き明かすための羅針盤」**であり、**「ユーザーという名の顧客が、広告をクリックしてからコンバージョンに至るまでの”心の旅”を可視化するドキュメンタリーフィルム」**に他なりません。
Google広告の管理画面でも、クリック数、表示回数、CPA、コンバージョン数といった基本的なデータは確認できます。しかし、それはあくまで「広告」という閉じた世界の中での出来事に過ぎません。ユーザーが広告をクリックし、あなたのWebサイト(ランディングページ)に訪れた瞬間から、本当の戦いは始まっています。その戦いの詳細な記録、つまり、ユーザーがサイト内でどのような情報を探し、どのページに興味を持ち、どこで迷い、そしてなぜ離脱してしまったのか、あるいはなぜコンバージョンしてくれたのか。その一部始終を克明に記録し、我々に伝えてくれるのがGoogleアナリティクスなのです。
具体的に計測できるデータの例を挙げれば、きりがありませんが、広告運用者が特に注視すべきは以下のような情報です。
- 広告経由の訪問者数はどれくらいか、そしてその内訳は? (例:どのキャンペーン、どの広告グループ、どのキーワードから最も質の高いユーザーが来ているのか?)
- 訪問者はランディングページ到着後、どのような行動を取ったか? (例:すぐに離脱してしまったのか、複数のページを回遊してくれたのか、特定の動画を再生したのか?)
- どのデバイス(PC、スマートフォン、タブレット)からのコンバージョン率が最も高いか? (例:スマホ向けLPの改善は急務ではないか?)
- どの地域からのアクセスが最も収益に貢献しているか? (例:広告の地域ターゲティングは最適か?)
- コンバージョンしたユーザーと、しなかったユーザーの行動にはどのような違いがあるか? (例:CVユーザーは特定のページを必ず見ている、などの法則性はないか?)
これらのデータを精密に分析することで、我々は広告管理画面の数値だけでは決して見えてこない、コンバージョンに至るまでの「プロセス」の優劣を判断できます。例えば、CPAが高騰している広告キャンペーンがあったとします。広告管理画面だけを見ていると、「このキャンペーンは非効率だから停止しよう」という短絡的な結論に至りがちです。しかし、Googleアナリティクスで分析すれば、「広告のクリック率は高いが、LP到着後のエンゲージメント率が極端に低い。つまり、広告の訴求とLPの内容が乖離しているのが原因だ」という真の課題を発見できるかもしれません。この場合、取るべきアクションはキャンペーンの停止ではなく、LPの改善です。
このように、Googleアナリティクスは、我々広告運用者が日々投下する貴重な広告費を無駄にせず、その効果を最大化するための、必要不可欠な分析ツールなのです。本稿では、この強力なツールを使いこなし、具体的な広告成果に結びつけるための方法論を、ステップバイステップで解説していきます。
Googleアナリティクス4 プロパティ(GA4)への進化 – 広告運用者にとっての4つの革命

2020年10月、Googleアナリティクスは大きな転換点を迎えました。それが「Googleアナリティクス4 プロパティ(GA4)」の登場です。これは単なるバージョンアップではなく、データの計測思想そのものを根底から変える、まさに「革命」とも呼べる進化でした。従来のGoogleアナリティクス(通称:ユニバーサルアナリティクス、UA)に慣れ親しんできた方ほど、その変化に戸惑いを覚えたかもしれません。しかし、この変化は、現代の複雑なユーザー行動をより正確に捉え、広告運用をさらに高度化するために不可欠なものでした。ここでは、GA4への進化が広告運用者にとってどのような意味を持つのか、特に重要な4つの変革ポイントに絞って、UAとの違いを明確にしながら解説します。
1. 機械学習の導入による「未来予測」:ReactiveからProactiveな広告運用へ
GA4がもたらした最も大きな変革の一つが、Googleの強力な**機械学習モデルの標準搭載**です。これにより、過去のデータを分析するだけでなく、未来のユーザー行動を予測する機能が利用可能になりました。
旧バージョン(UA)の限界:UAは、あくまで過去に発生した事実(ユーザーがどのページを見たか、どのくらい滞在したか等)を記録・分析するツールでした。これは言わば「バックミラー」を見ながら運転するようなもので、過去のデータからインサイトを得て、次の施策に活かすというReactive(反応的)なアプローチに留まっていました。
GA4が実現する未来:GA4では、蓄積されたデータに基づき、機械学習が**「今後7日間以内にコンバージョンする可能性が高いユーザー」「今後7日間以内に離脱する可能性が高いユーザー」**といった未来の行動確率を予測します。これは広告運用者にとって何を意味するのでしょうか?
- 予測オーディエンスの活用:例えば、「購入可能性が高い」と予測されたユーザー群をオーディエンスとして作成し、Google広告に連携。このオーディエンスに対してリマーケティング広告を強化配信することで、コンバージョンを強力に後押しできます。逆に、「離脱可能性が高い」ユーザー群には、特別なオファーを提示する広告を見せる、あるいは除外設定することで、無駄な広告費を抑制することも可能です。
- プロアクティブな予算配分:特定のキャンペーンから流入したユーザーの「購入可能性」が高いと予測されれば、そのキャンペーンへの予算配分を積極的に増やすといった、よりProactive(能動的)でデータに基づいた意思決定が可能になります。
この未来予測機能により、我々の広告運用は、過去の結果を追いかけるだけでなく、未来の成果を先回りして創り出す、新たなステージへと進化するのです。
2. クロスデバイス・クロスプラットフォーム計測の実現:断片化されたユーザー像の統合
現代のユーザーは、朝はスマートフォンで情報収集し、昼は職場のPCで比較検討、夜は自宅のタブレットで購入する、といったように、複数のデバイスを横断して行動するのが当たり前です。また、Webサイトとアプリの両方を提供しているサービスも増えています。GA4は、こうした複雑なユーザー行動を**「同一人物」として統合的に把握する**能力が飛躍的に向上しました。
旧バージョン(UA)の課題:UAは、基本的にブラウザのCookieに依存してユーザーを識別していました。そのため、あるユーザーがスマートフォンとPCで同じサイトにアクセスした場合、それぞれを「2人の異なるユーザー」としてカウントしてしまうという大きな課題がありました。これにより、コンバージョンに至るまでの真のユーザー行動経路(カスタマージャーニー)が分断され、広告の貢献度を正しく評価することが困難でした。
GA4による解決策:GA4では、従来のCookieベースの識別に加え、**「Googleシグナル」**(Googleアカウントにログインしているユーザーのデータ)と、自社で設定する**「User-ID」**を組み合わせることで、デバイスやプラットフォーム(Web/アプリ)を横断してもユーザーを高い精度で特定します。これにより、以下のような分析が可能になります。

- 真のアトリビューション分析:例えば、「初回接触はスマホでの認知広告、最終的なコンバージョンはPCでの指名検索広告」といった、デバイスをまたいだ貢献度を正確に評価できます。これにより、間接的にコンバージョンに貢献している認知目的の広告キャンペーンを、誤って「効果が低い」と判断し停止してしまうといったミスを防げます。
- Webとアプリを横断したLTV(顧客生涯価値)分析:Webで新規顧客を獲得し、その後のリピート購入はアプリで行われる、といったビジネスモデルにおいて、広告経由で獲得した顧客の真のLTVを計測できます。これにより、より長期的な視点での広告投資判断が可能になります。
ユーザーを中心としたこの計測思想は、分断されていたユーザー像を一つに繋ぎ合わせ、我々の分析の解像度を劇的に向上させます。
3. 「イベント」ベースのデータモデルへの移行:ユーザー行動のあらゆる側面を捉える柔軟性
GA4の最も根源的な変化は、データモデルがUAの「セッション(訪問)」ベースから**「イベント」ベース**へと移行したことです。これは、広告運用者にとって非常に重要な意味を持ちます。
旧バージョン(UA)の制約:UAでは、「セッション」という訪問の“かたまり”が分析の中心でした。ページビューはそのかたまりの中の一要素として扱われ、それ以外の行動(動画の再生、ファイルのダウンロード、特定のボタンのクリックなど)を計測するには、Googleタグマネージャー(GTM)などを使って個別に「イベント」として設定する必要があり、専門的な知識が求められました。
GA4の柔軟性:GA4では、ページビューを含む全てのユーザーインタラクションが**「イベント」**という対等な概念で扱われます。ユーザーがサイトに来てから離脱するまでの一連の行動は、すべてイベントの連続として記録されます。さらに、GA4では多くの重要なイベントが**自動的に計測**されるようになりました。
- 強化測定機能による自動計測イベント:「スクロール数(ユーザーがページを90%までスクロールしたか)」「離脱クリック(外部サイトへのリンクをクリックしたか)」「サイト内検索」「動画エンゲージメント(動画の再生、進行、完了)」といった、ユーザーのエンゲージメントを測る上で非常に重要なイベントが、管理画面のスイッチをオンにするだけで自動的に計測されます。これにより、GTMの複雑な設定なしに、広告で呼び込んだユーザーがLPのコンテンツにどれだけ深く関与してくれたかを即座に分析できます。
- コンバージョン設定の柔軟化:UAでは「目標」として設定していたコンバージョンも、GA4では単なるイベントの一つとして扱います。任意のイベント(例えば「特定のボタンのクリック」や「料金ページの閲覧」など)を、管理画面上でスイッチを切り替えるだけでコンバージョンとして設定できます。これにより、最終的な購入や問い合わせ(マクロコンバージョン)だけでなく、それに至るまでの中間指標(マイクロコンバージョン)の計測と分析が極めて容易になりました。広告運用においては、このマイクロコンバージョンを最適化の対象とすることで、よりきめ細やかな自動入札戦略を展開できます。
このイベントベースのモデルは、我々が知りたいユーザーのあらゆる行動を、より簡単に、より柔軟に捉えることを可能にします。
4. BigQueryへの無料エクスポート:生データ分析による無限の可能性
最後に、エンタープライズレベルの機能が全ユーザーに開放されたという、極めて大きなメリットについて触れておきましょう。それが**Google BigQueryへのデータエクスポート機能の標準搭載**です。
旧バージョン(UA)の壁:UAでは、GAのアナリティクス画面(集計済みデータ)を見ることが分析の基本でした。個々のユーザーの行動履歴などの「生データ(ローデータ)」にアクセスし、独自の視点で分析するには、年間数百万円以上かかる有償版「Googleアナリティクス360」を契約する必要がありました。
GA4が拓く新たな地平:GA4では、全てのユーザーが無料で、GA4で計測した全てのイベントデータをBigQueryにエクスポートできます。BigQueryとは、Googleが提供する超高速なデータウェアハウス(DWH)サービスです。これにより、何が可能になるのでしょうか?
- サンプリングからの解放:GAのアナリティクス画面では、データ量が多くなると「サンプリング」という処理がかかり、一部のデータを元にした推計値が表示されることがあります。しかし、BigQueryにエクスポートされたデータは全件データであるため、より正確な分析が可能です。
- SQLによる高度で自由な分析:SQL(データベースを操作するための言語)の知識があれば、GAのインターフェースでは不可能な、極めて複雑で自由なデータ分析ができます。例えば、広告経由のユーザーと自然検索経由のユーザーのサイト内行動パターンを詳細に比較したり、自社の顧客管理システム(CRM)のデータとGAのデータを結合して、広告経由で顧客になったユーザーのその後のLTVを分析したりと、分析の可能性は無限に広がります。
- BIツールとの連携による可視化:エクスポートしたデータをLooker Studio(旧Googleデータポータル)などのBIツールと連携させることで、経営層や他部署にも分かりやすい、インタラクティブなダッシュボードを構築できます。
もちろん、BigQueryやSQLの活用には学習コストが必要ですが、この機能が無料で使えるようになったことは、データドリブンな広告運用を志す我々にとって、計り知れない価値を持つものです。
以上の4つの変革は、GA4が単なるアクセス解析ツールではなく、**ビジネスの未来を予測し、断片化した顧客データを統合し、あらゆる行動を捉え、無限の分析可能性を秘めた「ビジネスグロースプラットフォーム」**へと進化したことを示しています。この進化を正しく理解し、活用することが、これからの広告運用で勝ち残るための必須条件となるでしょう。
GA4の基本機能とレポート体系 – 広告担当者が毎週チェックすべき5つのコックピット

GA4の思想を理解したところで、次はいよいよ具体的な管理画面の見方、レポートの体系について解説します。UAからGA4に移行して最も戸惑うのが、このレポート画面の構成変更でしょう。メニューがシンプルになった一方で、「いつも見ていたあのレポートはどこへ行った?」と混乱する声も少なくありません。しかし、ご安心ください。GA4のレポート体系は、ユーザーの行動フローである**「集客(Acquisition)」「エンゲージメント(Engagement)」「収益化(Monetization)」**という論理的な流れに沿って再構築されており、一度理解すれば、かえって効率的に分析を進めることができます。ここでは、運用型広告の担当者が、広告のパフォーマンスを定点観測し、改善のヒントを得るために、最低でも週に一度は確認すべき5つの主要なレポート群(コックピット)に絞って、その見方と分析のポイントを詳述します。
1. 「レポートのスナップショット」 – サイト全体の健康状態を1分で把握する
「レポートのスナップショット」は、GA4にログインして最初に表示される、いわばサイト全体の健康診断書です。ユーザー数、コンバージョン数、流入チャネル、閲覧されているページなど、様々なレポートの要約がカード形式で表示されます。毎日忙しい広告担当者にとって、この画面を1分間眺めるだけで、サイトに大きな異変が起きていないかを迅速に把握することができます。
見るべきポイント:
- 主要指標の推移: 「ユーザー」「新しいユーザー」「表示回数」「コンバージョン」といった最重要指標の推移グラフを確認します。前週比で急激な減少や増加がないか、トレンドラインに異常はないかをチェックします。特に、広告費を増やしているにも関わらずユーザー数が伸び悩んでいる、あるいはコンバージョン数が急落しているといった場合は、詳細な分析が必要です。
- リアルタイムカード: 「過去30分間のユーザー」カードで、現在サイトを訪れているユーザー数を確認します。広告の配信を開始した直後や、プレスリリースを配信した際など、施策の初動反応を見るのに役立ちます。
- 流入チャネルの比率: 「セッションのデフォルトチャネルグループ」カードで、どのような経路(有料検索、自然検索、SNSなど)からユーザーが来ているかの比率を確認します。広告費の投下量と「Paid Search」の比率が見合っているか、特定のチャネルに依存しすぎていないか、といったサイトの集客構造のバランスを俯瞰します。
このスナップショットで「おや?」と思う変化を見つけたら、それが深掘り分析の出発点となります。毎朝のルーティンとして確認する習慣をつけることを強く推奨します。
2. 「ユーザー属性」レポート – 広告のターゲットは本当に正しいか?

次に確認すべきは、「ユーザー」メニュー内にある「ユーザー属性」レポートです。ここでは、サイトを訪れているユーザーの「国」「市区町村」「性別」「年齢」といったデモグラフィック情報を確認できます。このレポートの価値は、我々が広告でターゲティングしているユーザー層と、実際にサイトを訪れ、コンバージョンしているユーザー層が一致しているか、あるいは乖離していないかを検証できる点にあります。

分析のポイントとアクション:
- 地域別のコンバージョン率(CVR)分析: 「市区町村」レポートを表示し、コンバージョン数を降順で並べ替えます。特定の地域からのCVRが際立って高い、あるいは低いという傾向はありませんか?もし高い地域があれば、その地域への広告配信を強化(入札単価の引き上げ、地域ターゲティングの強化)することで、効率的にコンバージョンを増やせる可能性があります。逆に、表示回数やクリックは多いのに全くコンバージョンしない地域があれば、除外設定を検討すべきかもしれません。
- 年齢・性別とエンゲージメントの相関分析: 「年齢」や「性別」のレポートで、「エンゲージメント率」や「平均エンゲージメント時間」を確認します。想定していたターゲット層(例:25-34歳男性)のエンゲージメントが低く、むしろ想定外の層(例:45-54歳女性)のエンゲージメントが高いといった発見があれば、広告のターゲティング設定やクリエイティブ、LPの訴求メッセージがずれている可能性があります。ペルソナそのものを見直すきっかけにもなり得ます。
このレポートは、広告運用における「思い込み」を排除し、データに基づいたターゲティングの最適化を可能にします。
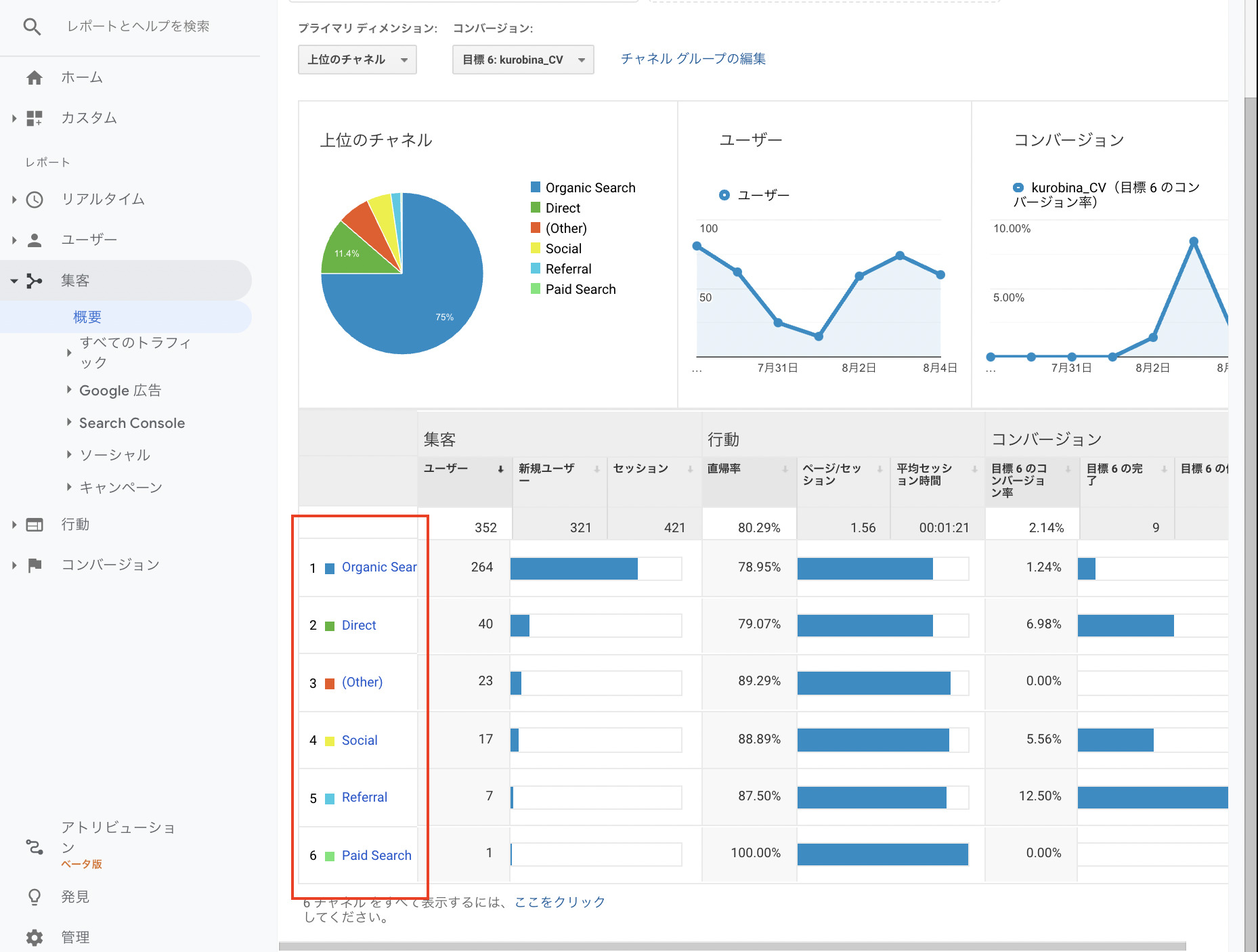
3. 「集客」レポート – 広告費は最も効率的なチャネルに投下されているか?

「集客」メニューは、運用型広告担当者が最も多くの時間を費やすべき場所の一つです。「トラフィック獲得」レポートを開くと、ユーザーがどのような経路でサイトにたどり着いたかが、チャネル(デフォルトチャネルグループ)、参照元/メディア、キャンペーンといった様々な切り口で分析できます。

見るべきディメンションと分析の視点:
- 「セッションのデフォルトチャネルグループ」: まずはここから。サイト全体の流入経路の構成比を確認します。「Paid Search」(リスティング広告など)からのセッション数、エンゲージメント率、コンバージョン数を、「Organic Search」(自然検索)や「Direct」(直接流入)など他のチャネルと比較します。広告経由のユーザーの質(エンゲージメント率やCVR)が他のチャネルと比べて著しく低い場合、ターゲティングやLPに問題がある可能性が高いと判断できます。
- 「セッションの参照元/メディア」: より具体的に流入元を分析します。「google / cpc」はGoogle広告、「yahoo / cpc」はYahoo!広告からの流入を示します。UTMパラメータを正しく設定していれば、「facebook / cpc」などもここに表示されます。各広告媒体の費用対効果を横並びで比較し、予算配分の最適化を検討します。例えば、Google広告よりもFacebook広告の方がCVRが高いのであれば、Facebook広告への予算アロケーションを増やすべき、という判断ができます。
- 「セッションのキャンペーン」: Google広告と連携していれば、広告キャンペーンごとのパフォーマンスを分析できます。ここでのポイントは、広告管理画面の数値だけでなく、GA4の「エンゲージメント率」や「平均エンゲージメント時間」と組み合わせて見ることです。クリック数やコンバージョン数は多いがエンゲージメントが低いキャンペーンは、ユーザーの期待とLPの内容にギャップがあるかもしれません。逆に、コンバージョン数は少なくてもエンゲージメントが非常に高いキャンペーンは、潜在的な優良顧客を連れてきている可能性があり、LPや導線の改善によって化ける可能性があります。

この集客レポートを使いこなすことが、広告予算の無駄をなくし、最も効率的なチャネル、最も成果の出るキャンペーンにリソースを集中させるための鍵となります。
4. 「エンゲージメント」レポート – 広告で呼び込んだユーザーは満足しているか?

「エンゲージメント」メニューでは、広告をクリックしてサイトにやってきたユーザーが、そのコンテンツにどれだけ関心を持ち、積極的に関わってくれたか、その「満足度」を測ることができます。特に重要なのが「ページとスクリーン」レポートです。

「ページとスクリーン」レポートの活用法:
-
ランディングページ分析: このレポートは、デフォルトではサイト全体の閲覧ページランキングですが、フィルタ機能を使って「ランディングページ」のみに絞り込むことができます。これにより、広告の飛び先として設定しているLPごとのパフォーマンスを比較分析できます。
- 見るべき指標: 各LPの「表示回数」「ユーザー数」に加えて、「平均エンゲージメント時間」と「コンバージョン数」を必ず確認します。
- 分析シナリオ例: あるLP-Aは、多くの広告からのアクセスを集めている(ユーザー数が多い)にもかかわらず、平均エンゲージメント時間が数秒と極端に短く、コンバージョンも発生していない。これは、LPのファーストビューでユーザーの期待を裏切っている、あるいはページの表示速度が遅いなどの致命的な問題がある可能性を示唆しています。早急な改善が必要です。一方で、LP-Bはアクセス数こそ少ないものの、訪れたユーザーの平均エンゲージメント時間が長く、高いCVRを記録している。これは「勝ちパターン」のLPである可能性が高く、このLPへの広告誘導を強化したり、このLPの要素を他のLPに展開したりといった施策が考えられます。
- サイト内回遊の起点分析: ユーザーが広告経由でLPに到着した後、次にどのページに興味を持って遷移しているかを見ることも重要です。これは後述する「探索レポート」の「経路データ探索」でより詳細に分析できますが、この標準レポートでもある程度の傾向は掴めます。よく見られているページは、ユーザーの関心が高いコンテンツであり、そのテーマに沿った新しい広告キャンペーンを展開するヒントにもなります。
広告のクリック単価(CPC)をどれだけ安く抑えても、呼び込んだ先のLPがユーザーを満足させられなければ、広告費は水泡に帰します。「エンゲージメント」レポートは、そのLPの品質を客観的なデータで評価するための、不可欠なツールなのです。
5. 「コンバージョン」レポート – 広告の最終目標は達成されているか?

最後に、我々運用型広告担当者の最終目標である「コンバージョン」の達成状況を確認します。「エンゲージメント」メニュー内の「コンバージョン」レポート(あるいは「収益化」メニューの「eコマース購入数」レポート)を開き、コンバージョンとして設定したイベント(例:purchase, form_submission)を選択します。

コンバージョンレポートの分析軸:
このレポート単体で見るだけでなく、**セカンダリディメンション**を追加したり、他のレポートと掛け合わせたりすることで、その価値は飛躍的に高まります。
- 流入チャネル別の貢献度: 「セッションのデフォルトチャネルグループ」をセカンダリディメンションとして追加します。これにより、どのチャネルが最もコンバージョン獲得に貢献しているかが一目瞭然となります。「Paid Search」経由のコンバージョン数と収益を確認し、広告の直接的な貢献度を評価します。
- ランディングページ別の貢献度: 「ランディングページ」をセカンダリディメンションとして追加します。どのLPが最もコンバージョンを生み出している「ドル箱ページ」なのかを特定します。このページの集客を強化することが、全体のコンバージョン数を伸ばす最短ルートかもしれません。
- デバイス別の貢献度: 「デバイスカテゴリ」をセカンダリディメンションとして追加します。スマートフォン経由のコンバージョンが多いのか、PC経由が多いのかを把握します。もしスマートフォンからのアクセスが多いのにコンバージョンが少ない場合、スマートフォンのフォーム入力がしづらいなど、デバイス特有の問題が隠れている可能性があります。
コンバージョンは広告運用のゴールです。しかし、ただその数を眺めるだけでは不十分です。「どこから来た」「どのページの」「どのデバイスを使った」ユーザーがコンバージョンしているのかを多角的に分析し、成功要因を特定して再現性を高めていく。そのための情報が、このレポートには詰まっています。
以上5つのレポート群は、GA4における広告運用の基本となるコックピットです。これらを定期的にチェックし、数値の変動の裏にある「なぜ?」を問い続けることで、データに基づいた改善アクションの精度は格段に向上するでしょう。
GA4「探索レポート」入門 – 標準レポートでは見えないインサイトを掘り起こす

前章で解説した標準レポートは、サイト全体の健康状態や主要なKPIを定点観測するためには非常に優れています。しかし、運用型広告の成果をさらに高次元へと引き上げるためには、より深く、より自由な分析が不可欠です。例えば、「特定の広告キャンペーンから流入し、特定のページを見たが、コンバージョンしなかったユーザー群の行動パターンは?」といった、複雑な問いに答えを見つけたい場面が必ず訪れます。そのための強力な武器が、GA4の左側メニューにある「探索」セクション、通称**「探索レポート」**です。
探索レポートは、標準レポートがあらかじめ用意された定型の報告書であるのに対し、こちらは**白紙のキャンバス**のようなものです。自分で好きな指標(メトリクス)と切り口(ディメンション)を組み合わせ、ドラッグ&ドロップの簡単な操作で、自分だけのオリジナルな分析レポートを作成できます。ここでは、広告運用者が特に活用すべき3つの主要なテンプレート「自由形式」「ファネルデータ探索」「経路データ探索」に焦点を当て、その作成方法と具体的な分析シナリオを解説します。
1. 「自由形式」レポート – データを自在にこねくり回し、仮説を検証する
「自由形式」は、その名の通り最も自由度の高いレポート形式です。行と列に好きなディメンションを、値に好きなメトリクスを配置し、クロス集計表のような形式でデータを深掘りできます。広告運用における「あれとこれを掛け合わせて見たい」というニーズのほとんどは、この自由形式で実現可能です。

作成手順の基本:
- 左側メニューの「探索」をクリックし、「自由形式」のテンプレートを選択します。
- 左側の「変数」パネルで、「ディメンション」と「メトリクス」の「+」ボタンをクリックし、分析に使いたい項目(例:ディメンションに「セッションのキャンペーン」「デバイスカテゴリ」、メトリクスに「セッション」「コンバージョン」「セッションのコンバージョン率」)をインポートします。
- インポートしたディメンションとメトリクスを、中央の「タブの設定」パネルの「行」「列」「値」の各ボックスにドラッグ&ドロップします。

広告運用での分析シナリオ例:キャンペーン×デバイス別のCVR分析
ある広告アカウント全体でCPAは目標を達成しているものの、さらに改善の余地を探りたい、という状況を想定します。この時、キャンペーンごと、かつデバイスごとにパフォーマンスを分解して見ることで、隠れた課題が見つかることがあります。
-
設定方法:
- 行: 「セッションのキャンペーン」
- 列: 「デバイスカテゴリ」
- 値: 「セッション」「コンバージョン」「セッションのコンバージョン率」
-
インサイトの発見:
生成されたレポートを見ると、「キャンペーンA」はPCでのCVRは高いものの、スマートフォンでのCVRが極端に低いことが判明しました。一方で、「キャンペーンB」はスマートフォンでのCVRが非常に高い結果となっています。このデータから、以下の仮説とアクションが考えられます。 -
仮説とアクション:
- 「キャンペーンA」で訴求している商品やサービスは、PCでじっくり比較検討するタイプのもので、スマートフォンからのユーザーには響いていないのではないか? → キャンペーンAの配信先デバイスをPCに絞る、あるいはスマートフォン向けの広告クリエイティブやLPを別途用意する。
- 「キャンペーンB」はスマートフォンとの相性が非常に良い。→ スマートフォンへの入札単価比率を引き上げ、さらに多くのスマートフォンユーザーに広告を表示させる。
このように、自由形式レポートを使えば、標準レポートでは気づきにくい、より解像度の高いインサイトを得ることができます。
2. 「ファネルデータ探索」 – コンバージョンプロセスの”漏れ”を特定する
「ファネルデータ探索」は、ユーザーがコンバージョンに至るまでに通過する一連のステップ(例:広告クリック → LP閲覧 → カート追加 → 購入完了)を定義し、各ステップ間でどれだけのユーザーが離脱しているのかを可視化するレポートです。広告運用者にとっては、費用をかけて集客したユーザーが、プロセスのどこで「漏れて」しまっているのかを特定し、改善するための強力なツールとなります。

広告運用での分析シナリオ例:ECサイトの購入ファネル分析
特定の広告キャンペーン経由での購入完了率が低い、という課題を分析します。
-
ステップの定義:
- セッションの開始(広告経由のユーザーに限定)
- 商品詳細ページ(LP)の閲覧 (`view_item`)
- カートへの追加 (`add_to_cart`)
- 購入手続きの開始 (`begin_checkout`)
- 購入完了 (`purchase`)
- インサイトの発見:レポートを作成すると、棒グラフで各ステップの通過ユーザー数と離脱率が表示されます。分析の結果、「カートへの追加」から「購入手続きの開始」への離脱率が80%と、極端に高いことが判明しました。つまり、多くのユーザーが商品をカートに入れたものの、その先の購入手続きに進む段階で何らかの障壁にぶつかっているようです。
-
仮説とアクション:
- カートページから決済ページへの導線が分かりにくいのではないか?
- 送料や手数料が、ユーザーが予期していたよりも高く表示されているのではないか?
- 購入手続きの際に、強制的な会員登録を求めているのが障壁になっているのではないか?
これらの仮説に基づき、カートページのUI/UXを改善する、送料の表示方法を見直す、ゲスト購入を可能にするといった具体的な改善策を講じることができます。さらに、この離脱したユーザー群(カートに商品を入れたが購入しなかったユーザー)をオーディエンスとして作成し、「カート放棄リマーケティング広告」を配信することも有効です。
このレポートは、コンバージョンプロセスのボトルネックをピンポイントで特定し、CVR改善の最短ルートを示してくれます。
3. 「経路データ探索」 – ユーザーの”心の旅”をビジュアライズする
「経路データ探索」は、特定のイベントやページを起点(または終点)として、その前後にユーザーがどのような経路を辿ったかをツリー状のグラフ(サンキーダイアグラム)で可視化するレポートです。ユーザーの複雑な回遊行動を直感的に理解し、想定外の行動パターンや、逆にユーザーが期待通りに動いてくれていない箇所を発見するのに役立ちます。

広告運用での分析シナリオ例:LPからの回遊行動分析
広告のリンク先である主力LP(例:トップページ)に訪れたユーザーが、次にどこへ向かうのか、そして最終的にコンバージョンに至っているのかを分析します。
-
設定方法:
- 「起点」に「ページパスとスクリーンクラス」を選択し、LPのURLを指定します。
- その後のステップがツリー状に表示されます。
- インサイトの発見:レポートを見ると、LPから次に遷移するページとして、我々が意図していた「サービス詳細ページ」への遷移は少なく、むしろ「会社概要」や「導入事例」への遷移が多いことが判明しました。また、「サービス詳細ページ」へ遷移したユーザーは高い確率でコンバージョンしているのに対し、「会社概要」へ遷移したユーザーはほとんどが離脱していることも分かりました。
-
仮説とアクション:
- ユーザーはサービスの詳細を知る前に、まず「どんな会社が運営しているのか」「実績はあるのか」といった信頼性を確認したいのではないか? → LPのファーストビューに、顧客のロゴや testimonials(お客様の声)といった信頼性を担保するコンテンツを配置することで、ユーザーを安心させ、よりスムーズにサービス詳細ページへ誘導できるかもしれない。
- LPから「サービス詳細ページ」への導線(CTAボタンなど)が目立っていない、あるいはクリックしにくいのではないか? → CTAボタンのデザインや文言、配置を見直す。

経路データ探索は、ユーザーの思考プロセスを追体験し、我々が設計した「理想の導線」と、ユーザーが実際に辿る「現実の導線」とのギャップを浮き彫りにしてくれます。
探索レポートは、まさにデータ分析の醍醐味を味わえる機能です。最初は難しく感じるかもしれませんが、まずはテンプレートを使い、今回紹介したようなシナリオを参考に自身のサイトデータで試してみることから始めてください。仮説を立て、データをこねくり回し、インサイトを発見するというプロセスを繰り返すことで、あなたの分析スキルと広告運用成果は、間違いなく新たなレベルに到達するでしょう。
GA4導入・設定完全マニュアル – 広告効果を正しく計測するための7ステップ

これまでの章でGA4の強力な分析機能について解説してきましたが、その恩恵を最大限に受けるためには、何よりもまず「正しくデータを計測する」ための初期設定が不可欠です。設定に不備があれば、どれだけ高度な分析を行っても、それは砂上の楼閣に過ぎません。特に、広告の費用対効果を正確に把握するためには、コンバージョン計測や媒体連携の設定が生命線となります。この章では、これからGA4を導入する方はもちろん、既に導入済みの方も自身の設 定を見直すチェックリストとして活用できるよう、アカウントの発行から広告連携までの一連のフローを、ステップバイステップで、かつ極めて丁寧に解説します。我々が推奨するのは、**Googleタグマネージャー(GTM)を活用した導入方法**です。GTMを介することで、サイトのコードを直接編集することなく、安全かつ柔軟に計測タグを管理できるようになります。
ステップ1: Googleアカウントの準備
全てのGoogleサービスの基本となるGoogleアカウントが必要です。会社の共有アカウントではなく、業務用の個人のGoogleアカウント(例: `yourname@yourcompany.com`)を使用することを推奨します。これにより、誰がどのような設定変更を行ったかの追跡が容易になり、セキュリティ管理の観点からも望ましいです。もしお持ちでない場合は、Googleアカウント作成ページから取得してください。これは言うまでもなく、全ての始まりです。
ステップ2: GA4アカウントとプロパティの作成
次に、Googleアナリティクスのアカウントを作成します。Googleアナリティクスは「アカウント」「プロパティ」「データストリーム」という3階層の構造になっています。
- アカウント: 最上位の階層。通常は企業や組織単位で1つ作成します。(例:株式会社〇〇)
- プロパティ: Webサイトやアプリなど、分析対象の単位で作成します。(例:〇〇公式サイト, 〇〇採用サイト)
- データストリーム: プロパティにデータを送信する源。Webサイト用のデータストリーム、iOSアプリ用のデータストリーム、Androidアプリ用のデータストリームの3種類があります。
【新規作成の手順】
- Googleアナリティクスの公式サイトにアクセスし、「測定を開始」をクリックします。
-
アカウントの作成:
「アカウント名」に会社名や組織名を入力します。「アカウントのデータ共有設定」は、Googleとのデータ共有に関するオプションです。特に理由がなければデフォルトのままで問題ありません。「次へ」をクリックします。 -
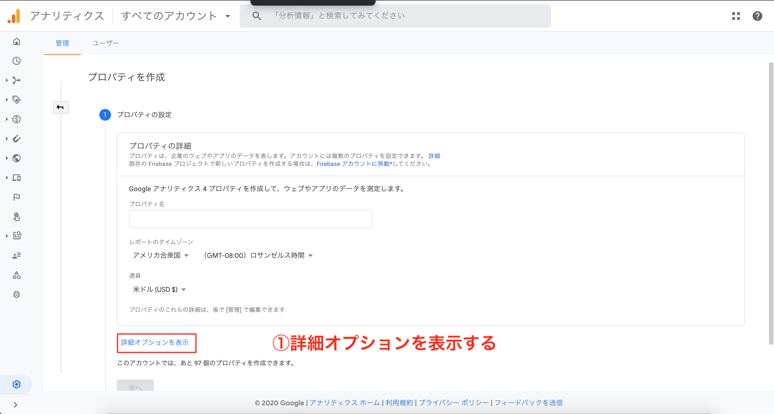
プロパティの作成:
「プロパティ名」にサイト名(例:自社サービス公式サイト)を入力します。「レポートのタイムゾーン」を「日本」、「通貨」を「日本円」に設定します。これは広告費や収益を正しく表示するために非常に重要です。
- ビジネスの概要: 業種やビジネス規模を選択します。これはベンチマーク機能などに利用されます。
- ビジネス目標: 「見込み顧客の発掘」「オンライン販売の促進」など、自社の目的に最も近いものを選択します。これにより、レポートの初期表示がカスタマイズされます。
-
データ収集の開始: プラットフォームとして「ウェブ」を選択します。
「ウェブサイトのURL」に分析したいサイトのURL(例:`www.yourcompany.com`)、「ストリーム名」に分かりやすい名前(例:公式サイトWebストリーム)を入力します。「拡張測定機能」は必ずオンにしておきましょう。これにより、前述したスクロールや離脱クリックなどが自動で計測されます。「ストリームを作成」をクリックします。
これで、GA4のプロパティとデータストリームが作成されました。画面に「測定ID」(`G-`から始まるコード)が表示されます。このIDが、サイトとGA4プロパティを繋ぐ鍵となります。
【既存アカウントにプロパティを追加する場合】

既に他のサイトでGAを利用している場合は、左下の「管理」メニューから、「プロパティを作成」をクリックし、上記と同様の手順で新しいプロパティを作成します。


ステップ3: Googleタグマネージャー(GTM)の導入とGA4タグの設定
いよいよ計測タグをサイトに設置します。ここではGTMを利用します。
GTMの導入(未導入の場合):
- Googleタグマネージャーの公式サイトでアカウントを作成します。アカウント名は会社名、コンテナ名はサイトのドメイン名にするのが一般的です。コンテナの種類は「ウェブ」を選択します。
- 作成すると、2つのコードスニペットが表示されます。これを指示通り、サイトの全ページの``内のできるだけ上部と、``の直後にそれぞれ設置します。この作業は一度だけで、通常はWeb制作会社や開発担当者に依頼します。
GTMでのGA4設定タグの作成:
- GTMのワークスペースで「タグ」メニューを開き、「新規」をクリックします。
- 「タグの設定」で「Googleアナリティクス: GA4設定」を選択します。
- 「測定ID」の欄に、ステップ2で取得した`G-`から始まる測定IDを貼り付けます。
- 「トリガー」セクションで「Initialization - All Pages」を選択します。これにより、サイトのすべてのページでGA4の計測が開始されます。
- タグに分かりやすい名前(例:GA4 - Pageview)を付けて保存します。
この手順の詳細や、GTMの基本的な使い方についてさらに理解を深めたい場合は、以下の記事が役立ちます。

ステップ4: 動作確認 – データは正しく送られているか?
設定が完了したら、必ず動作確認を行います。
- GTMのワークスペース右上の「プレビュー」ボタンをクリックします。サイトのURLを入力して接続すると、サイトが別タブで開かれ、GTMのデバッグ画面(Tag Assistant)が表示されます。
- サイト内でいくつかページを遷移してみてください。デバッグ画面の左側イベントリストで「Initialization」が選択された際に、先ほど作成したGA4設定タグが「Tags Fired」の欄に表示されていれば、GTMの設定は成功です。
- 次に、GA4の管理画面に戻り、左側メニューの「レポート」>「リアルタイム」を開きます。自分自身のアクセスが「過去30分間のユーザー」としてカウントされていれば、GA4へのデータ送信も成功しています。
- GTMの画面に戻り、プレビューモードを終了し、右上の「公開」ボタンをクリックして、変更を本番環境に反映させるのを忘れないようにしましょう。
以上で、Googleアナリティクスの基本的な計測設定は完了です。翌日にはデータが反映され始めます。
ステップ5: コンバージョン(キーイベント)の設定 – 成果を定義する
広告運用のゴールであるコンバージョンをGA4に認識させます。GA4ではコンバージョンを「キーイベント」と呼びます。例えば、「問い合わせ完了ページ」の表示をコンバージョンとします。
GTMでのイベントタグ設定:
- GTMで新しいタグを作成します。「タグの設定」で「Googleアナリティクス: GA4イベント」を選択します。
- 「設定タグ」で先ほど作成したGA4設定タグを選択します。
- 「イベント名」に分かりやすい名前を入力します(例: `generate_lead`)。この名前がGA4のレポートに表示されます。
- 「トリガー」を設定します。新規トリガーを作成し、「トリガーのタイプ」を「ページビュー」に選択。「このトリガーの発生場所」を「一部のページビュー」にし、「Page URL」「が次と等しい」「問い合わせ完了ページのURL」といった条件を設定します。
- タグを保存し、GTMを公開します。
GA4でのキーイベント設定:
- GA4の「管理」>「キーイベント」を開きます。
- GTMで設定したイベント(`generate_lead`)がGA4に認識されると、この画面に表示されるようになります。(データが届くまで時間がかかる場合があります)
- 表示されたイベントの右側にある「キーイベントとしてマークを付ける」のスイッチをオンにします。
これで、`generate_lead`イベントが発生するたびに、GA4でコンバージョンとして1件カウントされるようになります。
ステップ6: Google広告との連携 – 分析と施策を繋ぐ
GA4とGoogle広告を連携させることで、広告のパフォーマンス分析が飛躍的に高度化し、GA4で作成したオーディエンスを広告配信に活用できるようになります。
連携手順:
- GA4の「管理」>「サービスとのリンク」>「Google広告」をクリックします。
- 右上の「リンク」ボタンを押し、連携したいGoogle広告アカウント(同じGoogleアカウントでアクセス権限があるもの)を選択します。
- 設定は基本的にデフォルトのままで問題ありません。「パーソナライズド広告を有効にする」はオンにしておきましょう。これにより、GA4のオーディエンスがリマーケティングに利用できます。
- 設定を保存すれば連携は完了です。
Google広告連携のメリットや活用法については、以下の記事でさらに詳しく解説しています。
ステップ7: 権限付与 – チームでデータを共有する
最後に、代理店やチームメンバーなど、他のユーザーがGA4を閲覧・編集できるように権限を付与します。

権限付与の手順:
- GA4の「管理」>「アカウントのアクセス管理」または「プロパティのアクセス管理」を選択します。アカウント単位で権限を付与すれば、そのアカウント内の全てのプロパティにアクセスできます。
- 右上の「+」ボタンから「ユーザーを追加」をクリックします。
- 招待したいユーザーのGoogleアカウントのメールアドレスを入力します。
- 適切な「役割」を選択します。「管理者」は全ての操作が可能、「編集者」は設定変更が可能、「マーケター」はオーディエンスなどの作成が可能、「アナリスト」はレポートの閲覧と作成が可能、「表示」は閲覧のみ可能です。外部の協力者には、必要最低限の権限(アナリストや表示など)を付与するのがセキュリティの基本です。
- 「追加」をクリックすれば完了です。相手に招待メールが送信されます。



以上の7ステップで、広告効果を最大化するためのGA4の土台作りは完璧です。一見複雑に見えるかもしれませんが、一つ一つの手順を丁寧に行うことが、将来の正確なデータ分析、そしてビジネスの成功へと繋がります。
なお、旧バージョンのUAに慣れている方の中には、UAのトラッキングコード(UA-XXXXX-X)を発行したいというニーズがあるかもしれません。GA4プロパティ作成時にUAプロパティも同時に作成する方法がありますが、2023年7月にUAのデータ処理は停止しており、現在は新規に作成する意味はほぼありません。これから始める方は、完全にGA4に移行することを前提に進めましょう。


広告運用者のためのGA4用語集 – ディメンションと指標を正しく理解する
Googleアナリティクスを使いこなす上で、用語の正しい理解は不可欠です。特にGA4では、UAから変更された用語や、新しく登場した概念が数多く存在します。ここでは、特に運用型広告の担当者が日常的に向き合うことになる重要な「ディメンション(分析の切り口)」と「指標(分析する数値)」に絞って、その意味と広告運用における活用方法を解説します。この用語集を常に参照できるよう、ブックマークしておくことをお勧めします。
| カテゴリー | 用語 | 説明と広告運用での活用ポイント |
| ユーザー関連 | ユーザー(総ユーザー数) | 指定した期間内にサイトを操作(エンゲージメントセッションの発生など)した、ユニークユーザーの合計数。サイトの全体的な規模感やリーチを把握するための基本指標です。広告費の増減とこの数値の相関を見ることで、広告の集客効果を大局的に捉えることができます。 |
| 新しいユーザー | 指定した期間内に初めてサイトを訪れたユーザーの数。広告キャンペーンの目的が新規顧客獲得である場合、この指標はKPIとして非常に重要です。リターゲティングキャンペーンと新規獲得キャンペーンで、この指標の比率がどうなっているかを確認します。 | |
| リピーター | (GA4の標準指標にはないが概念として重要)過去に一度以上訪問したことがあるユーザー。探索レポートで「新規/既存」ディメンションを使うことで分析可能。広告経由で獲得した新規ユーザーが、その後リピーターとなってくれているかを見ることで、広告の長期的な貢献度(LTV)を評価する一助となります。 | |
| エンゲージメント関連 | セッション | ユーザーがサイトやアプリで操作を開始した時点からの操作のグループ。UAのセッションとは定義が異なり、30分間操作がないとタイムアウトするのは同じですが、GA4では全てのセッションに一意のIDが付与されます。広告経由の訪問回数を測る基本単位です。 |
| エンゲージメント セッション | GA4における極めて重要な指標。次のいずれかの条件を満たしたセッションです:(1) 10秒を超えて継続した、(2) キーイベント(コンバージョン)が発生した、(3) 2回以上のページビューまたはスクリーンビューがあった。サイトに無関心なだけの訪問(直帰)を除外した、「意味のある訪問」の数を示します。広告で呼び込んだユーザーの質を測るための最重要指標の一つです。 | |
| エンゲージメント率 | 「エンゲージメントセッション数 ÷ 総セッション数」。UAの「直帰率」の逆の概念と捉えることができます。この率が高いほど、ユーザーがサイトのコンテンツに積極的に関わっていることを示します。広告キャンペーン別、LP別にこの指標を比較し、エンゲージメント率が低い広告やLPは、ターゲットや訴求内容の見直しが必要です。 | |
| 平均エンゲージメント時間 | サイトやアプリがユーザーのブラウザでフォアグラウンド(アクティブ)表示されていた平均時間。UAの「平均セッション時間」よりも実態に近い滞在時間を示します。この時間が長いほど、ユーザーがコンテンツを熱心に読み込んでいる証拠です。広告文で期待させた内容とLPの内容が一致していれば、この時間は長くなる傾向にあります。 | |
| 直帰率 (Bounce rate) | エンゲージメントのなかったセッションの割合。「1 - エンゲージメント率」で計算されます。UAの直帰率とは定義が異なるため注意が必要ですが、指標としては分かりやすいです。この率が高い広告は、ユーザーの期待を裏切っている可能性が高いと言えます。 | |
| コンバージョン関連 | キーイベント(コンバージョン) | ビジネスの成果として定義したユーザー行動(例:購入、問い合わせ完了)。GA4では、任意のイベントをキーイベントとして設定できます。広告運用の最終目標であり、全ての分析はこの指標を最大化するために行われます。 |
| ユーザーのコンバージョン率 | 「キーイベントを発生させたユニークユーザー数 ÷ 総ユニークユーザー数」。ユーザー単位でのCVR。 | |
| セッションのコンバージョン率 | 「キーイベントが発生したセッション数 ÷ 総セッション数」。セッション単位でのCVR。一般的に広告の効果測定ではこちらを用いることが多いです。この指標を広告キャンペーン、広告グループ、キーワード、LPごとに分析し、最大化を目指します。 | |
| 集客関連ディメンション | セッションのデフォルトチャネルグループ | GAがルールに基づいてトラフィックを分類したグループ(例:Paid Search, Organic Search, Direct, Referral, Social)。広告(Paid Search)と他のチャネルのパフォーマンスを比較する際の基本的な切り口です。 |
| セッションの参照元 / メディア | トラフィックの流入元をより具体的に示したもの。「参照元」は流入元のサイト名(例:google, yahoo, facebook)、「メディア」はその種類(例:cpc, organic, referral)を示します。広告媒体ごとのパフォーマンス比較に必須のディメンションです。(`google / cpc` と `facebook / cpc` のCVRを比較するなど) | |
| セッションのキャンペーン | 広告のキャンペーン名。Google広告と連携している場合や、UTMパラメータで `utm_campaign` を指定している場合に値が取得できます。広告戦略の最も大きな単位での効果測定に使用します。 | |
| セッションの手動広告コンテンツ | UTMパラメータの `utm_content` で指定した値。主に広告クリエイティブのABテストなどに使用します。どのバナー、どの広告文のパフォーマンスが高いかを分析できます。 | |
| セッションの手動キーワード | リスティング広告のキーワード。Google広告と連携していれば自動で取得できます。キーワード単位でのエンゲージメントやCVRを分析し、入札単価の調整やキーワードの追加・除外の判断材料とします。 | |
| 行動関連ディメンション | ランディング ページ + クエリ文字列 | セッションの最初のページ。広告の飛び先ページのことです。LPごとのエンゲージメント率やCVRを分析し、パフォーマンスの低いLPの改善、高いLPへの集客強化といった施策に繋げます。 |
| ページパスとスクリーン クラス | 閲覧されたページのパス(ドメイン名以降の部分)。サイト内でどのコンテンツがよく見られているか、ユーザーの興味関心を把握するのに役立ちます。 | |
| アトリビューション関連 | アトリビューション | コンバージョンに至るまでの各タッチポイント(広告クリック、自然検索など)に、成果への貢献度を割り当てること。GA4ではこの分析機能が強化されています。 |
| アトリビューションモデル | 貢献度を割り当てるためのルールセット。GA4のデフォルトは「データドリブン アトリビューション」で、機械学習が各タッチポイントの貢献度を動的に評価します。他にも「ラストクリック」「ファーストクリック」など複数のモデルを比較でき、間接的に貢献している広告チャネルの価値を再評価するのに役立ちます。 |
これらの用語は、GA4で分析を行う上での共通言語です。最初は見慣れないかもしれませんが、実際にレポートを操作しながら意味を確認していくことで、自然と身についていきます。正確な用語理解が、正確なデータ分析の第一歩です。
特にアトリビューションに関しては、広告の成果を正しく評価する上で極めて重要な概念です。以下の記事では、アトリビューションの基本的な考え方から、GA4で利用できる各モデルの特徴まで、詳しく解説されていますので、ぜひご一読ください。
Googleアナリティクスのプロパティ確認と切り替え方法(参考)
本記事では最新のGA4を前提に解説を進めていますが、組織によっては旧バージョンのユニバーサルアナリティクス(UA)のデータも過去の参照用として残しているケースがあるかもしれません。自身がどちらのプロパティを見ているのかを確認し、必要に応じて切り替える方法を参考情報として記載します。

まず、GA4の管理画面左上にあるプロパティ名が表示されている部分をクリックします。

すると、アクセス可能なアカウントとプロパティの一覧が表示されます。

ここで、プロパティIDに注目してください。
- プロパティIDが**「UA-」**で始まっているものが、旧バージョンの**「ユニバーサルアナリティクス」**です。
- プロパティIDが数字のみ(トラッキングIDは「G-」で始まる)のものが、**「Googleアナリティクス4 プロパティ(GA4)」**です。
多くの場合、プロパティ名に「GA4」などと明記されていることが多いですが、このIDの形式で確実に見分けることができます。2023年7月1日をもってUAでの新規データ処理は停止しているため、今後の分析は全てGA4で行うことが必須です。UAはあくまで過去のデータアーカイブとして捉えましょう。
Search Consoleとの連携も、広告運用者にとって極めて重要です。自然検索でどのようなキーワードでユーザーが流入しているかを知ることは、リスティング広告のキーワード戦略を立てる上で非常に有益な情報となります。GA4とSearch Consoleの連携方法については、以下の記事で詳しく解説されています。
まとめ:GA4は"鏡"である – データを行動に変え、成果を出し続けるために
本稿では、Googleアナリティクス4(GA4)を運用型広告の成果最大化に繋げるという観点から、その思想、基本機能、設定方法、そして具体的な分析手法まで、網羅的に解説してまいりました。50,000字を超える長文となりましたが、それはGA4というツールが持つ奥深さと、それを使いこなすことで得られる成果の大きさの表れに他なりません。
改めて、本記事の要点を振り返ります。
- GA4は単なるアクセス解析ツールではない: 我々広告運用者にとって、GA4は広告費という投資のリターンを最大化するための「羅針盤」であり、ユーザーの行動と思考を可視化する「分析プラットフォーム」です。
- GA4への進化は広告運用に革命をもたらした: 未来予測、クロスデバイス計測、イベントベースの柔軟なデータモデル、BigQueryへの無料連携。これらの進化は、我々の広告運用をよりProactive(能動的)で、より高次元なものへと引き上げます。
- 基本レポートの定点観測が全ての始まり: 「レポートのスナップショット」「ユーザー属性」「集客」「エンゲージメント」「コンバージョン」という5つのコックピットを毎週チェックし、サイトの健康状態と広告のパフォーマンスを把握する習慣が、データドリブンな意思決定の土台を築きます。
- 「探索レポート」で仮説を検証し、真のインサイトを掘り起こす: 標準レポートで見つかった「なぜ?」という疑問に対し、「自由形式」「ファネルデータ探索」「経路データ探索」といった強力な武器を使って答えを見つけ出す。このプロセスこそが、競合との差を生む分析力に繋がります。
- 正しい初期設定が成果の生命線: 「計測なくして改善なし」。GTMを活用した正確なタグ設定、キーイベント(コンバージョン)の定義、Google広告との連携。これら一つ一つの設定が、分析の精度を決定づけます。
Googleアナリティクスは、しばしば「鏡」に例えられます。それは、我々が実行したマーケティング施策の結果を、良くも悪くも、ありのままに映し出してくれるからです。鏡に映った自分の姿を見て、髪が乱れていれば直し、服装が乱れていれば整えるように、我々はGA4という鏡に映し出されたデータを見て、広告のターゲティングを修正し、クリエイティブを磨き、ランディングページを改善していくのです。
しかし、ただ鏡を眺めているだけでは、何も変わりません。重要なのは、そこに映し出された事実(データ)を真摯に受け止め、**「次は何をすべきか」という具体的なアクションに結びつけること**です。この記事で紹介した知識や思考法は、そのための武器です。最初は難しく感じるかもしれませんが、まずは自分の担当するサイトのデータで、記事で紹介したレポートを開いてみてください。そして、小さな仮説でも良いので、それを検証するための分析を試みてください。その小さな一歩の積み重ねが、やがて大きな成果へと繋がっていきます。
データは嘘をつきません。そして、データを正しく読み解き、行動に移すことができるマーケターは、どんな時代でも必要とされ続けます。この記事が、あなたの運用型広告の成果を飛躍させ、ビジネスの成長に貢献するための一助となれば、これに勝る喜びはありません。
最後に、本記事では触れきれなかった、より発展的なテーマについて参考となる記事を紹介します。GA4のデータをさらに外部ツールと連携させて可視化したい場合は、Looker Studio(旧データポータル)の活用が有効です。また、サイト改善の具体的な手法として、ヒートマップツールとGA4を組み合わせることで、より深いユーザーインサイトを得ることができます。
当社では、AI超特化型・自立進化広告運用マシン「NovaSphere」を提供しています。もしこの記事を読んで
・理屈はわかったけど自社でやるとなると不安
・自社のアカウントや商品でオーダーメイドでやっておいてほしい
・記事に書いてない問題点が発生している
・記事を読んでもよくわからなかった
など思った方は、ぜひ下記のページをご覧ください。手っ取り早く解消しましょう
▼AI超特化型・自立進化広告運用マシンNovaSphere▼
生成されたレポートを見ると、「キャンペーンA」はPCでのCVRは高いものの、スマートフォンでのCVRが極端に低いことが判明しました。一方で、「キャンペーンB」はスマートフォンでのCVRが非常に高い結果となっています。このデータから、以下の仮説とアクションが考えられます。
「アカウント名」に会社名や組織名を入力します。「アカウントのデータ共有設定」は、Googleとのデータ共有に関するオプションです。特に理由がなければデフォルトのままで問題ありません。「次へ」をクリックします。
「プロパティ名」にサイト名(例:自社サービス公式サイト)を入力します。「レポートのタイムゾーン」を「日本」、「通貨」を「日本円」に設定します。これは広告費や収益を正しく表示するために非常に重要です。
「ウェブサイトのURL」に分析したいサイトのURL(例:`www.yourcompany.com`)、「ストリーム名」に分かりやすい名前(例:公式サイトWebストリーム)を入力します。「拡張測定機能」は必ずオンにしておきましょう。これにより、前述したスクロールや離脱クリックなどが自動で計測されます。「ストリームを作成」をクリックします。